If you are interested in other advanced security features or observability capabilities don’t hesitate to let us know.
Observability
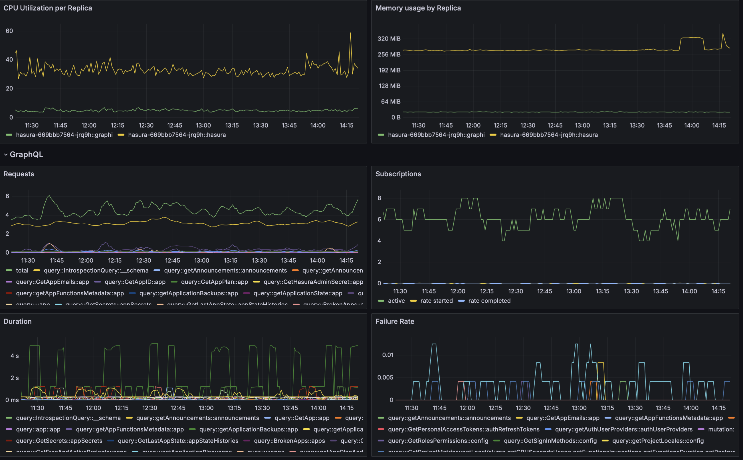
In addition to resource utilization, as part of this set of advanced GraphQL features, you have extra visibility at the query level:- CPU and Memory resources consumed by each replica (
hasura-graphiis the process responsible for these features) - Rate of requests
 - Failure rate
 - Requests duration
 
- Operation (query/mutation)
 - Name of the GraphQL request
 - Types included in the request
 

Security Features
In addition, a few security features are made available.Forbid admin secret
This feature will block requests to any endpoint with the headerx-hasura-admin-secret. To enable it:
Enabling this can have the side effect of breaking deployments. If you plan to enable this feature we recommend contacting our support first.
Maximum Query Depth
Deeply nested queries can require lots of resources which, in turn, may lead to resource exhaustion. It can also make your application susceptible to DoS attacks. To prevent this, you can configure the maximum query depth you want to allow. For instance, you can limit the depth of your queries to 4 with:Logs
In addition to the logs you already have a new service will show in your “Logs” tab;hasura-graphi. Here you can see security events in the case you have enabled any of the security features mentioned above.
