This is a Pro/Team/Enterprise feature. This is not available on Starter projects.
Read more about compute resources and service replicas
Managed Grafana
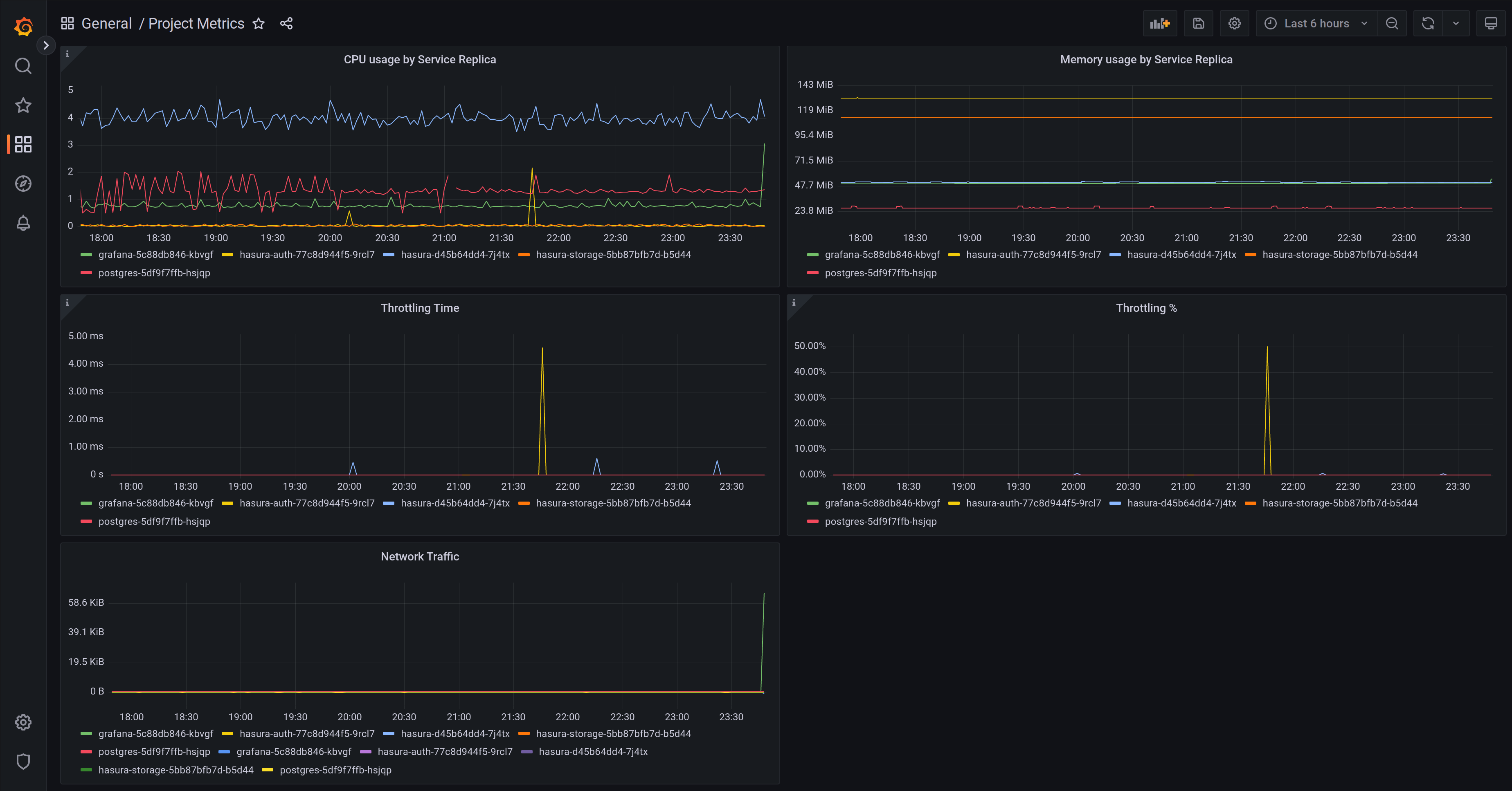
Your Grafana instance comes pre-defined with dashboards that cover backend services, functions, and networking:- vCPU/memory usage by Service replica for all services
 - Throttling time / percentage
 - Postgres volume usage
 - Networking errors
 - Functions metrics like calls, response times, errors
 - and others, we keep adding new metrics and dashboards
 

Accessing Grafana
You can find the link to Grafana in your project’s dashboard, under Metrics.
Configuring Grafana
Grafana comes pre-configured with a datasource with your project’s metrics plus a few useful dashboards to observe your projects. In addition, you can enable alerting by configuring one or more contact points and enabling alerts in your configuration file.The configuration below is open source and can be found here. If you want to see improvements, more rules, better dashboards, more options, etc., don’t hesitate to contribute them or open an issue.
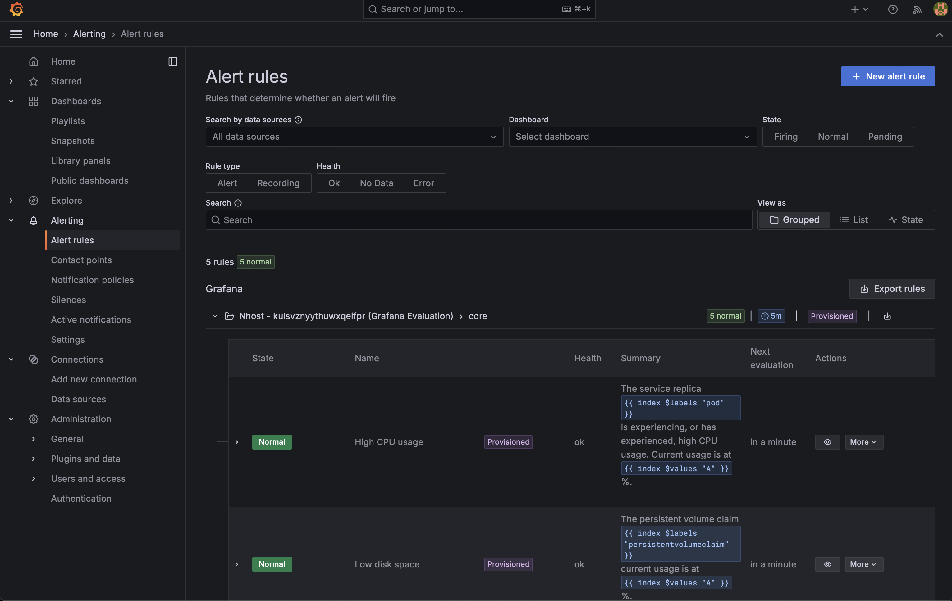
Alerting
- Dashboard
 - Config
 
Project Dashboard -> Settings -> Observability


- 
High CPU usage
- Trigger: CPU usage > 75%
 - Duration: Sustained for 5-10 minutes
 
 - 
Low disk space
- Trigger: Disk utilization > 75%
 - Duration: Persistent for 5-10 minutes
 
 - 
Low free memory
- Trigger: Memory usage > 75%
 - Duration: Continuous for 5-10 minutes
 
 - 
Service restarted due to lack of memory
- Trigger: Any service restart due to memory exhaustion
 - Duration: Immediate upon occurrence
 
 - 
High request error rate
- Trigger: Request error rate > 25%
 - Duration: Maintained for 5-10 minutes
 
 

Configure contact points
Contact points in Grafana are lists of integrations that send notifications to specific channels or services when alerts are triggered. Supported contact points are:- pagerduty
 - discord
 - slack
 - webhooks
 
- Dashboard
 - Config
 
First, make sure you have enabled alerting as described above. Then, go to your project dashboard and click on Settings -> Observability -> Contact points:


SMTP
If you are planning to send emails as part of your alerting, you need to configure some SMTP settings as well.- Dashboard
 - Config
 
First, make sure you have enabled alerting as described above. Then, go to your project dashboard and click on Settings -> Observability -> SMTP Settings:
